

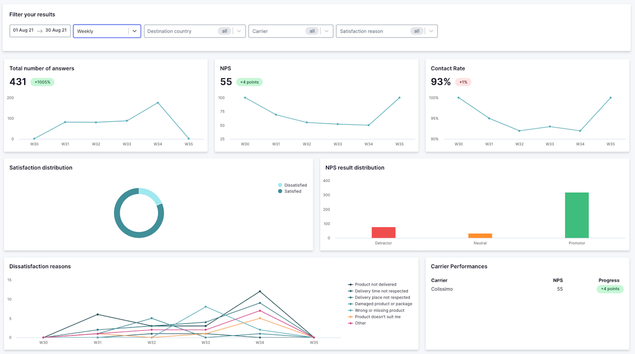
Analytiques de "Retours clients" (Feedback)
Les tableaux de bord et rapport de Shipup vous aident à comprendre la satisfaction de vos clients et détecter les points de friction.
Vous aurez de la donnée sur la performance des transporteurs, la répartition de la satisfaction par motifs, le NPS et les raisons d'insatisfaction.
Détecter l'insatisfaction à la livraison, c'est un point précieux pour identifier et, à terme, éviter les frustrations pour vos client.es.
