

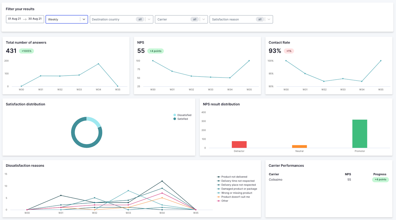
Analytiques de Feedback V2
Vous aurez de la donnée sur la performance des transporteurs, la répartition de la satisfaction par motifs, le NPS et les raisons d'insatisfaction.
Détecter l'insatisfaction à la livraison, c'est un point précieux pour identifier et, à terme, éviter les frustrations pour vos client.es.
